







V4 Company
Conseguimos resolver nossa principal dificuldade que é mensurar vendas do time comercial. Com isso, apontamos melhorias no processo e melhoramos bastante nossa taxa de retenção de clientes.

Sete Ads
Utilizo em um projeto de geração de leads via WhatsApp e os resultados estão sendo incríveis. Ajudou MUITO na qualificação do público e já estamos viabilizando a entrada de clientes que vão utilizar o Tintim.

Daltro & Grasso
Advocacia Estratégica
Com o Tintim eu consegui saber qual criativo me trazia mais contratos. A consequência disso é que aumentei o números de conversas e leads qualificados, já que o tintim retroalimenta o Meta Ads.
As campanhas vão mal e enchem o WhatsApp de leads desqualificados;
Gerenciador de anúncios entrega informações irrelevantes que dificultam saber qual anúncio traz mais vendas;
Os dados do gerenciador de anúncios são imprecisos e fica difícil otimizar as campanhas
Horas perdidas preenchendo planilhas porque o WhatsApp não diz qual conversa virou venda;














Uma série de recursos únicos feitos com um único objetivo: aumentar suas vendas!
O Tintim é capaz de ler suas conversas e identificar quando acontece uma venda. Além disso, o Tintim também consegue identificar o valor da venda. Tudo de forma automática!
O Tintim é capaz de descobrir, de forma automática, qual a campanha, conjunto e anúncio que originou aquela conversa.
O Tintim é capaz de ler a conversa com um lead e identificar a etapa da jornada de compra
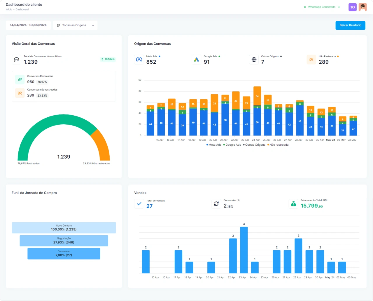
Diversos dashboards para facilitar sua tomada de decisão. Informações como as principais origens das conversas, a porcentagem de conversas rastreadas, o total de vendas do período, taxa de conversão e o total de faturamento
O Tintim é capaz de ler suas conversas e identificar quando acontece uma venda. Além disso, o Tintim também consegue identificar o valor da venda. Tudo de forma automática!
O Tintim permite que você exporte os dados das suas conversas em formato CSV e importe em softwares como Excel, ou Google Sheets.
O Tintim permite que você configure disparos de webhook para os principais eventos que acontecem com um lead durante a jornada de compra.
O Tintim envia dados para o Meta Ads de forma 100% automática e disponibiliza relatórios prontos para serem importados no Google Ads.

Não encontrou a ferramenta que você usa? Nossa equipe de engenheiros desenvolve a integração para você!

Use o poder dos webhooks para integrar com as principais ferramentas do mercado!
Está na dúvida? Faça um teste gratuito e ganhe 7 dias do nosso melhor plano: o Escala!
Sim, é possível utilizar tanto o WhatsApp normal quanto o WhatsApp Business.
Sim, é possível. Precisamos estudar se a sua plataforma de atendimento permite a integração. Entre em contato com o nosso suporte para entendermos seu cenário e encontrar a melhor solução.
Sim, é possível. Basta conectar o WhatsApp ao Tintim através do escaneamento do QR Code, conectando uma das instâncias do WhatsApp ao Tintim.
Se você usa um número de API oficial do WhatsApp na sua plataforma de atendimento, entre em contato com o nosso suporte para avaliarmos a viabilidade da integração. Se você utiliza uma instância do WhatsApp na sua plataforma de atendimento (conexão de instância via QR Code), basta utilizar uma segunda instância de WhatsApp, integrando seu WhatsApp ao Tintim através de uma conexão via QR Code.
Sim. Com o Tintim você rastreia leads de qualquer fonte de tráfego. Basta utilizar nossos links rastreáveis e colocá-los onde preferir.
Sim, e de maneira muito simples, com apenas dois passos. Basta conectar Tintim ao seu Meta Ads e ao seu WhatsApp. A partir daí, todas as conversas vindas de campanhas de mensagem serão rastreadas de maneira 100% automática.
Sim. Utilizando nossos links rastreáveis no botão do seu site você consegue rastrear conversas que chegam a partir dos botões.
Sim. O Tintim consegue identificar, de forma automática, conversas que foram originadas através de um anúncio feito no Google Ads.
O Tintim não é um CRM, mas pode ser utilizado dessa forma. O Tintim é uma ferramenta de inteligência e o foco é trazer clareza no processo de vendas, medindo e otimizando suas campanhas de maneira automática.
Sim, é possível. Não há problema algum em utilizar o Tintim juntamente com ferramentas de atendimento ou chatbots.
Não. A entrada do lead em um grupo de WhatsApp não é rastreável.
Não. O Tintim captura a origem e disponibiliza dados de origem a partir do início de uma conversa, ou seja, a partir do envio de uma primeira mensagem.
O Tintim utiliza o poder dos dados para alavancar suas vendas pelo WhatsApp. Rastreie suas conversas e acesse insights valiosos para otimizar suas campanhas.
© 2025 Tintim. All Rights Reserved | Políticas de Privacidade – Termos de uso